Atlassian Jira Jira Cloud Productivity & Efficiency
The Beginner’s Guide to Jira Align (2024)
Jira is a phenomenally powerful platform for tracking work. Jira Align augments this by connecting technical execution on the ground with the wider business strategy – empowering teams across the business, from top to bottom, and scaling all the way up to enterprise level.
That means that you can connect the workflows of teams across the business and jump from the micro-scale to the macro-scale in moments.
This guide will provide an overview of just what Jira Align is for, how to use it and how it can benefit your organization. Let’s get started!
What is covered in this blog post:
- Introduction to Jira Align
- What is Jira Align used for?
- How does Jira Align work?
- Who can benefit from Jira Align?
- Use Cases

Introduction to Jira Align
Jira Align is a cloud-based solution, accessible from browsers, that aims to connect real-time team workflows with the bigger picture of the overall business strategy. The product was previously known as AgileCraft and was acquired by Atlassian back in 2019.
Managers can integrate one or more Jira instances (across Cloud, Server, and Data Center) into Jira Align to begin to synchronize work. Agile then offers visualization and top-down planning tools to track activity. This means that every team can be aligned to the larger strategy and investments can be connected directly with the customer value that they create, quantifying spending against performance. All of this drives clarity and accelerates outcomes for the business.
The platform hence enables executives to drive agile at scale – breaking down silos and connecting teams – with real-time transparency on the status of projects across the organization.
What is Jira Align used for?
Jira Align serves as a shared platform that brings together team-level and portfolio management tools – delivering greater visibility, alignment, and traceability for the business as a whole. This can boost collaboration and enterprise transformation across the organization, ensuring that work and planning are aligned and tied to the overall strategy. And of course, what can be tracked and measured can be improved.
By putting projects and tasks in context, and connecting them to broader strategies, managers can ensure that teams are working in coordination and that resources are being appropriately allocated.
How does Jira Align work?
Jira Align’s features are broken down into several layers, looking at the organization from different levels of scale. The platform hence provides customized tool sets at each step, for teams, managers, and for executives.

From any view, these different levels – each of which comes with its own configurable dashboards – can be accessed via the left sidebar:
- Enterprise
- Portfolio
- Program
- Team
Alongside this, the core building blocks of any project – people, tasks, and time – are built out as hierarchies in their own right that cut across the organization and are accessible from each level.
You can also customize all the terminology within Jira Align to match your organization’s requirements – matching the platform to your business standards rather than vice versa.

Users can also access search with the configuration bar at the top of the page, so they can jump straight to what’s needed. Using context filtering, you can answer questions, such as identifying the status of an initiative or confirming what’s planned for the following quarter.
You can also filter your search options, selecting a portfolio or one or more programs; or one or more teams. You can also search within specific periods of time to focus on precisely what you’re looking for.

At the Enterprise level, Jira Align enables you to lay out and record your organization’s top-level strategy. There are fields where you can define the organization’s Mission, Vision, and Value, and where executives can track Execution Against Outcomes and Snapshot Progress.
With Jira task tracking integrated into the system, you can track the progress of work against your strategic objectives and your plans as it happens, with executive reports being updated in close to real-time.

The OKR Heatmap is a particularly powerful tool and provides an easy-to-read visual overview of progress towards goals and objectives. Sitting below this, the OKR Tree illustrates how objectives and results break down at multiple levels – from strategic to portfolio to program and to team level.

The executive tool set also comes with a Strategic Backlog, allowing strategy points to be created, modified, and prioritized. This hub allows goals to be aligned with investment themes. This maintains the connection between tasks and the larger strategic objectives that they contribute towards.
With goals and themes in place, product and portfolio managers can then assess and set out work items that contribute to the overall strategy. Atlassian labels these largest work items on the platform as Portfolio Epics, which can run to the medium to long term and house dozens or hundreds of tasks.
At the Team level, individuals can set up and prioritize Jira tasks for their current and future projects from within Jira Align itself – scheduling work, prioritizing features, and managing the backlog. The platform’s two-way integration with Jira means that the two platforms are kept up to date and synchronized at all times, without users having to resort to files or saved views.
This means that planning can be centralized and can be carried out without having to switch tools.

What’s more, as managers develop and refine the backlog, the changes are automatically updated within the Project Roadmap, which can be adjusted to meet necessary requirements.
Roadmaps set out how work objects line up within a given project increment and how they are connected to one another, giving an overview of the program increment. This plan can then be modified and adjusted in order to meet the project’s requirements.
This covers tasks from the planning stage through to performance tracking, while reporting is provided throughout. Roadmaps can be viewed by month or by quarter, or with a sprint-by-quarter or sprint-by-program-increment view. Alternatively, it can be viewed from the levels in the hierarchy, including themes, epics, and features – as well as a nested view of those steps.
By detaching the instance, the Roadmap can also be used for scenario planning. You can then make changes to the Roadmap, with full control and without editing the live version.
The Quarterly Highlights feature supplements the Roadmap with an overview of work that will be completed within a specific program increment. This report details the objectives and the work that is being delivered for the increment.

The Release Event, meanwhile, provides detail for users on the release vehicle on the stories and tasks that are connected to it.

Another invaluable tool is the Digital Program Board: a living dashboard of work in progress at the execution phase. This enables the team to come together to plan sprints and address objectives and targets – as well as provide an overall view of the health of the program increment. This makes it easy to allocate resources and identify issues and blockers before they become problems.
It also makes cross-team coordination simpler when working at scale. Changes to goals, priorities, and project scope are made visible across groups, meaning that it’ll quickly become apparent if projects are going off the rails. It also gives a view into dependencies, amidst the broader scale of strategic execution – and the board can help to illustrate if there are, for example, uncommitted dependencies that will become blockers.

Jira Align also comes with a Value Engineering form. This allows you to build a value hypothesis by answering a series of questions, which help direct you to the answer. This incorporates:
A hypothesis, identifying what the value is and the intended customer experience.
A bet, testing the hypothesis with experiments and logging expenses and conclusions.
The decision to pivot or persevere is based on what is providing value and whether there should be ongoing investment, with insight into estimated versus actual costs.

The Value Engineering report assists with the evaluation of programs and tasks. This allows managers to break down work with charts such as Estimate vs. Actual and Effort vs. Value. All of this can help to quickly validate proposals and initiatives, helping to determine success or failure at an early stage.

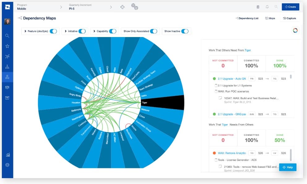
Jira Align also provides Dependency Maps – documenting clear, agreed commitments and ensuring that work is delivered on time. These are extremely useful in highlighting bottlenecks and potential obstacles in the way of progress.
Jira Align allows you to create dependencies between teams, programs, and external entities. The Dependency Maps layout which teams requested a given dependency and which teams rely on it, and its current status.

The Wheel Map illustrates dependencies in real-time. Dependencies start as red connectors and, when an agreement is in place, they turn blue. Clicking on an item on the wheel allows you to see all the inbound and outbound dependencies in each case, enabling you to quickly grasp the bigger picture.

The Dependency Matrix grid view, meanwhile, can highlight issues that may impact work downstream – such as numerous dependencies pointing to one specific team, which may cause cascading issues in the future.
Who can benefit from Jira Align?
Jira Align is fundamentally built to foster alignment across the organization. The platform helps to provide organizational transparency and to connect technical execution on the ground with the strategy of the business as a whole. Given this, it can be extremely useful at almost every level of the business.
Use Cases
For executives

Making a direct link between strategy and execution – using powerful tools such as the OKR Heatmap and Strategic Backlog – ensures that executives have a tight grip on where value is being driven within the organization. What’s more, it means that there’s complete transparency on how the organization’s high-level vision is actually being rolled out.
Using Jira Align’s tool set, executives can quickly identify projects that are running over budget, that is straying from strategic objectives, or that aren’t contributing to customer value. This provides the opportunity to reallocate investments and reorganize, ensuring the business is geared for success.
For portfolio managers

Jira Align can prove the value of programs – using tools such as the platform’s Value Engineering system – making it a great asset for portfolio managers in justifying budgets and communicating performance to investors and analysts, as well as to their teams.
The Digital Program Board makes it easy to track tasks and budgets at a broad scale while projects are being implemented and work is actually being delivered. Similarly, Jira Align’s various dependencies charts make it simple to identify issues and obstacles before they become blockers. All of this makes Jira Align a key asset in the management of strategic initiatives.
For trained engineers and program managers

Connecting sprints to the organization’s overall strategy, Jira Align serves an important function for engineering teams working towards that vision. Using the platform’s tools such as the Project Roadmap and the various Dependency Maps, managers can ensure that resources are correctly allocated and that programs are running to course, on time, and within budget.
At the same time, engineers are presented with a clear sense of what their work contributes toward and the rationale for the overall strategy.
Having real-time information to hand ensures that managers can track progress while prioritizing the feature backlog and setting up new issues. And as part of the bigger picture, all of this can enable teams to drive digital transformation at scale across the enterprise.
Conclusion
Jira Align does precisely what its name suggests – keeping teams across the business in alignment and connecting work as it happens with business OKRs and the broader organizational strategy.
The platform’s powerful toolset – from the Strategy Pyramic to the Digital Program Board to the Dependency Wheel Map – makes it fast and simple to understand what’s happening as it happens across the organization, quantifying performance and flagging issues before they become problems.
The benefits that Jira Align delivers feed from the bottom of the organization to the top, giving teams visibility on how their work fits into the bigger picture and providing executives with an overview of how projects are progressing and how strategies are actually delivering results. For organizations using Jira at scale, it’s an invaluable addition.
Recommended Reads:
- Jira for Project Management: Level up your Business Activities
- Jira Automation: Get the Basics Right
- 8 Reasons You Should Consider a Jira Plugin for Outlook and How to Integrate It
- How to set up a Jira Salesforce Integration
- Jira GitHub Integration: the Comprehensive Guide
- How to Set up a Jira Azure DevOps Integration
